Partner Program

Maximize market potential through a partner program offering LeanIX solutions tailored to your business model.

Learn more
Use Case

Application Portfolio Assessment

Build a single source of truth for your as-is architecture to identify optimization opportunities and support transformation.

Application Portfolio Assessment

Create a reliable view of your application landscape by bringing fragmented architecture data into an accessible and single source of truth. With transparent and consistent information, you can see dependencies, identify redundancies, and make informed decisions on optimization and transformation.

 

How it works

Manage software complexity and costs with SAP LeanIX

Build and continuously maintain a reliable application inventory

  • Easily import application and technology data via Excel imports, various out-of-the-box integrations, or open APIs. ​
  • Gain continuous visibility into your IT landscape with automated discovery.​
  • Leverage AI-assisted inventory builder to extract architectural elements from diagrams and images and quickly build a structured application inventory.​
  • Develop your business capability map either from scratch or using best-practice models from the reference catalog tailored to your organization.

Maintain trusted and up-to-date data through shared ownership and continuous collaboration

  • Document how your applications support and enable the business by linking them to business capabilities
  • Identify the stakeholders from business and IT responsible for each application and let them take ownership via subscriptions
  • Use configurable surveys to collect data on the business criticality of each application as well as its lifecycle, functional and technical fit from responsible owners across the organization.

Connect architecture to business goals to ensure IT and business alignment

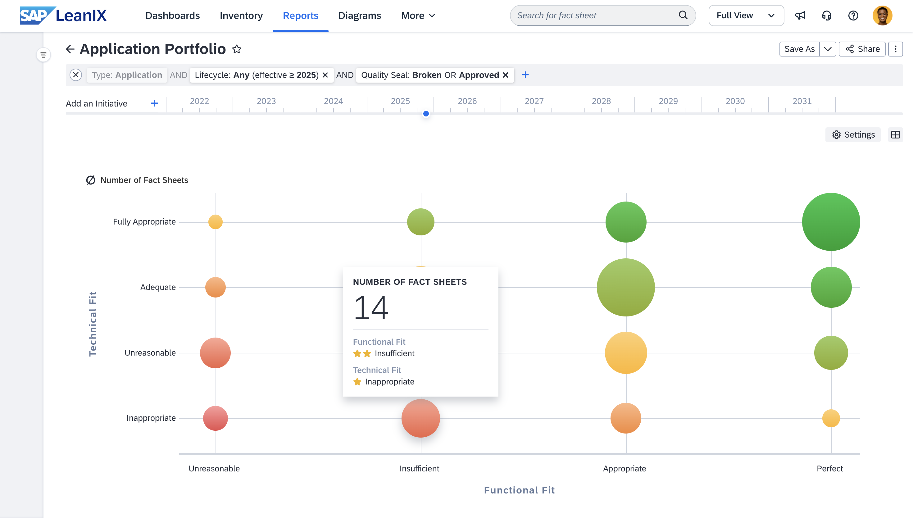
  • Get actionable insights through predefined reports that highlight redundancies, lifecycle status, and the functional and technical fit of your applications.
  • Visualize your architecture landscape with diagrams that show dependencies, relationships, and structure across your portfolio.
  • Bring key insights together in custom dashboards that present trends across your landscape and help you build alignment with stakeholders. Monitor data quality and assessment progress through KPIs on the architecture executive dashboard

Benefits Reported by SAP LeanIX Customers

3 months

Achieve full visibility into your IT landscape in 3 months

$ 422k

Gain $422k in annualized IT cost avoidances

35 %

Improve EA team efficiency by 35%

G2_Logo_Red_RGB

Customer Quotes

Why customers choose SAP LeanIX

Don't just take our word for it - read about how our customers have experienced SAP LeanIX to get on top of their application portfolio assessment.

Read reviews on G2

"User friendly, collaborative EA Tool

Simple data model, easy for anyone to flow, Crowd-sourcing capability using surveys"

Verified User
Banking Industry (>1000 empl.)
Jun 07, 2023

"Great tool, focusing on impact, evolving rapidly.

Modern and ergonomic UI, great standard integrations, constantly getting better and expanding features. Easy to understand and to explain Data Model ready for use. Focused approached on outcome and reports. LeanIX company culture is open, modern, agile. This is a really good partner with good influence, especially for us as a public company."

Henry N.
Enterprise (>1000 empl.)
May 09, 2023

"Flexibility Configurability Simplicity

Flexible to use its components *factsheets for a variety of purposes. Highly cofigurable to accomodate needs. Simple to intuitive to use. A tool not just for architects, but for a broader technical and even functional (business arch) community."

Verified User
Government Administration (>1000 empl.)
Jun 07, 2023

"User friendly and best in class EA tool

Very easy to use, very user friendly and a great and easy UI. Enables collaboration with many users of different backgrounds. The provided services like Reference Catalogues are very valuable. Customer Success Managers are great!"

Verified User
Pharmaceutical Industry (>1000 empl.)
May 09, 2023

"One of the most worthful applications we introduced in my former company

It creates the transparency over IT landscape that we did not had before and to speed up decision making"

Verified User
Automotive Industry (>1000 empl.)
May 09, 2023

"Great Usability. Open Integration. Good company and continuous improvement of the product.

The lean UI and intuitive usage. Lots of integration and Report functions. Active Community and feedback driven development of the product."

Verified User
Building Materials Industry (>1000 empl.)
May 09, 2023

"I'm using LeanIX more years in two different companies.

It is very easy to use. The onboarding works very well and is super fast."

Christian V.
Mid-Market (51 - 1000 empl.)
May 09, 2023

"Maturing from application inventory to application management is significantly easier with LeanIX

Best practices metamodel to serve as a starting point for our implementation and the success managers"

Verified User
Financial Services Industry (>1000 empl.)
Jun 08, 2023

"Collaborative EAM with fast time-to-benefit

One thing that stands out is the fast implementation timeline. As you can start with a minimal set of required data, you can get started with EAM in LeanIX very easily and extend the data in the tool as your use cases progress."

Verified User
Oil & Energy Industry (>1000 empl.)
May 24, 2023

"VERY GREAT PRODUCT

SIMPLICITY AND EASY TO USE. SERVE THE PURPOSE."

Samira M.
Enterprise (>1000 empl.)
Jun 07, 2023

Related Resources

Take your capabilities to the next level and arm yourself with the knowledge you need

White Paper

Enterprise architecture success kit

Build a foundation for successful enterprise architecture management
Download now
WhitePaper_EASuccessKit_Landing_Page_Preview_Image
Use Cases

See how to use SAP LeanIX to drive strategic initiatives

Solve today's problems and get ready for tomorrow's challenges

UC-Application-Rationalization

Application Rationalization

Continuous application rationalization allows you to confidently optimize IT costs and promote operational agility

Learn more
UC-AI-Governance

AI Governance

A robust framework for supporting AI governance and tracking initiatives

Learn more
UC-Application-Modernization

Application Modernization

Future-proof your IT landscape with proper modernization planning, management, and tracking

Learn more
UC-ERP

ERP Transformation

Accelerate and de-risk your ERP modernization

Learn more
UC-Obsolescence-Risk-Management

Obsolescence Risk Management

Pro-actively identify and manage obsolete technology in your IT landsacpe

Learn more
UC-Post-Merger-Integration

Post-Merger IT Integration

Creates the necessary transparency to streamline post-merger integration IT workstreams to realize maximum joint potential.

Learn more